我能为你提供什么服务?
网站建设 | 小程序开发 | 软件定制
我是鹏魔王,一个做网站、小程序的程序员,记录生活日常、及技术分享。
本欲起身离红尘,奈何影子落人间,欢迎关注,祝大家早日实现财务自由!
Nginx UI 是一个全新的 Nginx 网络管理界面,旨在简化 Nginx 单机和集群节点的管理和配置。 它提供实时服务器运行数据、Nginx 性能监控、ChatGPT 助手、支持大模型代码补全的代码编辑器、 一键部署 Let's Encrypt 证书的自动续签以及用户友好的网站配置编辑工具。此外,Nginx UI 还提供了在线访问 Nginx 日志、配置文件的自动测试和重载、网络终端、深色模式和自适应网页设计等功能。 Nginx UI 采用 Go 和 Vue 构建,确保在管理 Nginx 服务器时提供无缝高效的体验。

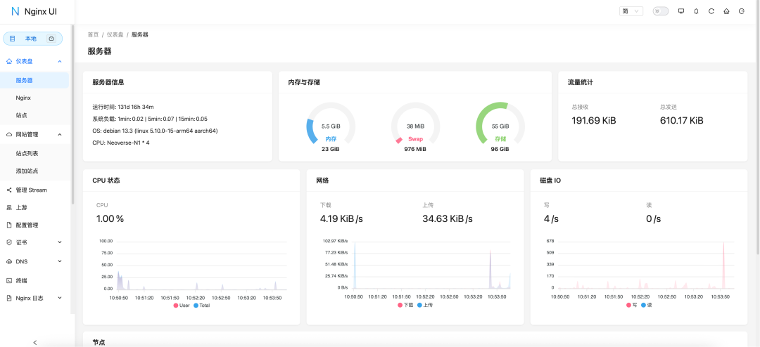
在线查看服务器 CPU、内存、系统负载、磁盘使用率等指标 配置修改后会自动备份,可以对比任意版本或恢复到任意版本 支持镜像操作到多个集群节点,轻松管理多服务器环境 导出加密的 Nginx / Nginx UI 配置,方便快速部署和恢复到新环境 增强版在线 ChatGPT 助手,支持多种模型,包括显示 Deepseek-R1 的思考链,帮助您更好地理解和优化配置 一键申请和自动续签 Let's encrypt 证书 在线编辑 Nginx 配置文件,编辑器支持 大模型代码补全 和 Nginx 配置语法高亮 在线查看 Nginx 日志 使用 Go 和 Vue 开发,发行版本为单个可执行的二进制文件 保存配置后自动测试配置文件并重载 Nginx 基于网页浏览器的高级命令行终端 支持深色模式 自适应网页设计




Username:admin
评论 (0)